Open Source - Real User Monitoring system.
Track your users' behavior and website performance in real-time with our open-source RUM system.

Track your users' behavior and website performance in real-time with our open-source RUM system.

Advanced metrics, see where your users are coming from.
Reach out via email or web for any assistance you need.
99.99% Uptime
Monitor your application's activity in real-time. Instantly identify potential issues.
Basicrum brings simplicity and the power of open source to real user monitoring.

Performance-oriented from day one. Ready to handle high traffic with minimal overhead.
A powerful dashboard and set of widgets to monitor your users effectively in real-time.
Hosted in EU, GDPR compliant, and zero third-party tracking.
LLM-powered insights help you extract fine-grained performance recommendations automatically.
Free to use and fully self-hostable. Inspect, extend, and contribute on GitHub.
A tiny beacon that won't slow down the page it's trying to monitor.
Exclusively EU infrastructure with full GDPR compliance and low-latency guarantees.
Blazing-fast analytics on billions of events — powered by open-source OLAP.
Basicrum's AI layer turns raw performance numbers into clear, actionable insight.
Automatically analyzes your latest performance data and prepares actionable recommendations
Plain summaries of key metric changes, regressions, and wins, generated whenever you need them.
Model-agnostic. Plug in OpenAI, Anthropic, Google Gemini, and the likes, and get AI insights without any additional setup.
Prefer talking to an AI agent? Ask questions a chat UI and get precise answers backed by real metrics.
We have many widgets but we don't have all the widgets. Our AI is capabale of generating custom data widgets on the fly.
Identifiable data is never sent to external sources. Since you bring your own key, you can control who has your trust.
Through the eyes of your users.
Basicrum shows you exactly where, and why.
| Source | LCP | INP | Status |
|---|---|---|---|
| / | 7,483 | 423 | ● Failed |
| /contact | 7,714 | 464 | ● Failed |
| /about | 1,683 | 512 | ● Failed |
| /blog/how-to-optimize | 1,772 | 536 | ● Failed |
| /plans/enterprise | 1,754 | 86 | ● Passed |
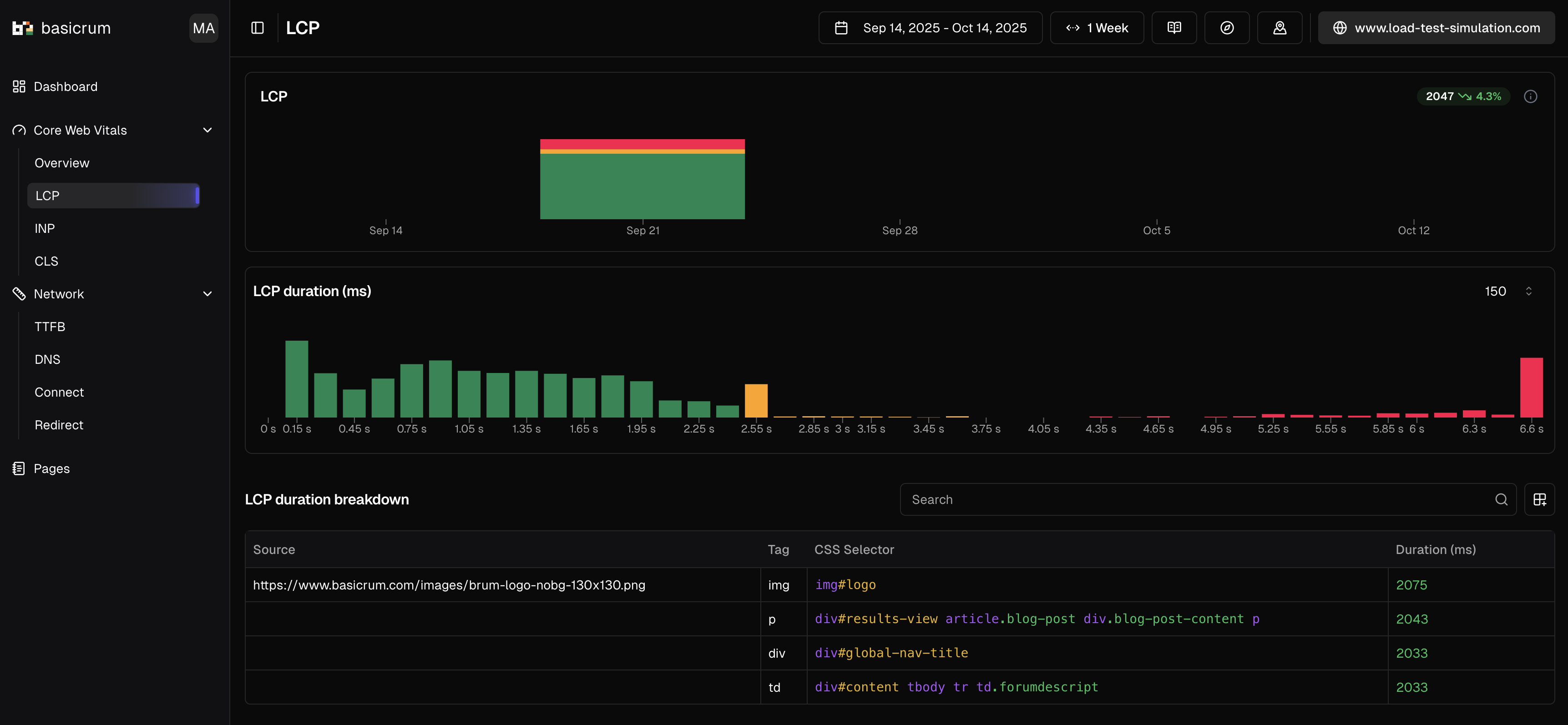
| CSS Selector | Tag | Duration |
|---|---|---|
| img#logo | img | 2,075ms |
| div.results article p | p | 2,043ms |
| div#global-nav-title | div | 2,033ms |
| #content tbody td | td | 2,033ms |
Basicrum tracks every improvement in real time, so you know exactly what's working and what still needs attention.
LCP is improving but still above the 2,500ms passing threshold. Keep going.
| Source | LCP (ms) | INP (ms) | Status |
|---|---|---|---|
| / | 3,847 | 210 | Warning |
| /contact | 4,120 | 450 | Failed |
| /about | 3,100 | 190 | Warning |
| /blog | 2,841 | 150 | Passed |
| /plans/pro | 2,650 | 95 | Passed |
Basicrum confirmed the fix worked. With real data, from real users.
consecutive days passing all CWV
LCP: 14 days, all in the green zone
You've seen the journey.
Most websites never find out why they're slow.
Yours doesn't have to be one of them.